Automation and control systems

Automation and Control Systems


PLC, DCS, ESD for Industrial Applications
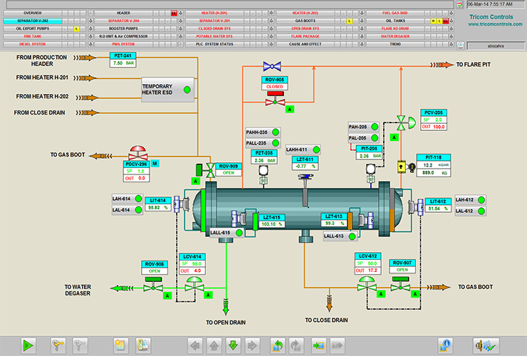
Integrated Control & Safety Systems (ICSS)
SCADA & RTUs
Fire & Gas Alarm and Detection systems
Exp Pressurized systems

Control Systems up to SIL3 for the following applications:
Boiler and Burner Management System
Compressor Protection
Steam & Gas Turbine
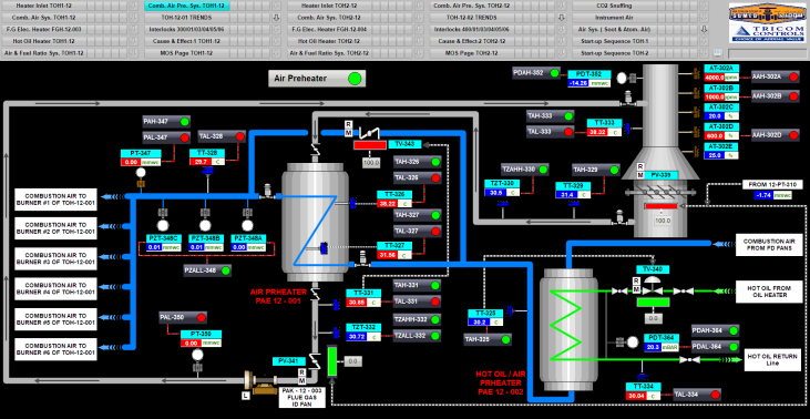
Furnaces & Heaters
Vibration Monitoring Systems

Control System for Water Application Such as:
Potable Water Treatment
Demi Water for Power Generation Plants
Industrial & Waste Water Treatment
RO & Desalination Plants

DIGITAL SOLUTIONS:
Asset Management Systems
SMART Cities
Industrial Internet Of Things – IIOT
Water Network Monitoring & Leakage Systems